Published on

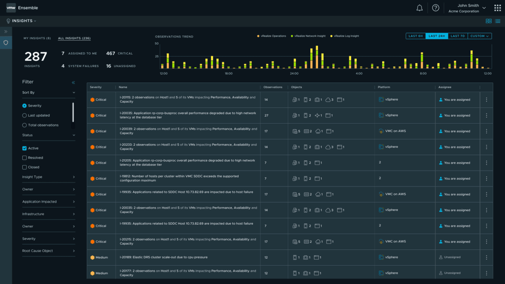
Aria Insights

Aria Insights is an intelligent event management capability that uses AI/ML to automatically organize symptoms across applications and infrastructure to determine actionable business insights.

For this project, I was responsible for leading the development of the frontend dashboard, charts, filters, animations, accessibility, carousel, responsive design down to 320px, and custom d3 data visualizations involving charts and graphs with a playback component that animates changes in the data over time.

Media Coverage